阿美特克JOFRACAL软件操作步骤
JofraCal功能概述
阿美特克JOFRACAL软件操作步骤分为英文和中文两个版本,而我们在进行使用的是时候,是可以进行随意切换中英文界面的。阿美特克JOFRACAL软件可以进行校准设备设置,而这个校准方式设置以及它们的校准过程设置,是可以制定校准计划,方便进行校准提醒。阿美特克JOFRACAL软件操作步骤有清晰监视校准过程,阿美特克JOFRACAL软件操作步骤具有曲线和表格显示。校准数据可以上传下载。自动生成校准报告,可以输出或存储。校准证书的文字和格式可以根据需要自定义。友好的数据库格式, 校准过程和结果可以存储成数据库并可转换输出。
JofraCal主菜单
AMETEK设备管理:被校设备信息数据库及校准,历史记录
AMETEK校准设置:选择被校设备,校准设置,校准运行
AMETEK数据上传/下载:离线上传/下载校准数据和参考传感器参数
AMETEK校准日程:对应校准设备做标记,指定校准计划,退出。


设备管理
添加新的被校设备
浏览被校设备信息
修改被校设备信息
删除被校设备
查看校准历史记录

设备管理—添加被校设备
AMETEK输入,设备件号,然后填写设备信息。

设备维护—查看历史记录
选择要查看AMETEK的设备

设备管理—编辑被校设备信息
添加和修改都在此对话框完成


校准设置
选择被校设备校准设置,测试设备设置,校准过程设置,校准运行。

校准设置-选择被校设备
选择要校准的设备 ,可以一支或多支。



校准设置-测试设置
首先 要给出此设置的AMETEK件号,以后同样的设置可以调出来直接使用。

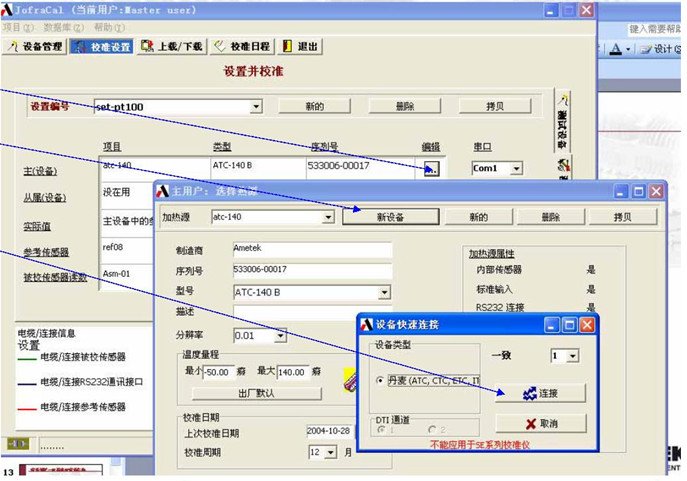
校准设置-测试设置接着就要分别对校准设备进行设置
JOFRA产品可以通过通讯接口自动读取设备信息,[新的]按钮表示加热源中新增加的设备。[新设备]按钮表示加热源中此设备是新的。



校准设置-测试设置
实际值有几种测量方式, 如果选主设备的参考输入,则还需要对参考传感器的参数进行设置。
软件任何一个对话框中有红色字符,表示该项需要设置或设置有错误

校准设置-测试设置
被校传感器读数有几种测量方式,可以在下拉菜单中选择,其中一种为扫描开关,需要进一步对开关的通道进行配置。
所有JOFRA设备的选择都可以通过快速连接自动完成。


校准设置-过程
校准过程的设置同样需要给出此过程的件号,今后同样的过程可以调出来直接使用,主要是温度校准点和稳定判据的设置。




校准设置-过程
设置校准点温度。完成后点击运行,系统就会按照所做的设置进行全自动校准,有示意图显示本次校准各个设备的连接方式,所选主设备为ATC-B时,可以选择[存为工单]方式,将设置下载到ATC作为工单。

校准设置-过程
在线校准进行中。可以自动校准,也可手动。当校准单支传感器时,还可以查看校准曲线。校准结束后可将校准报告存储在被校设备数据库中,随时查看,也可直接打印。

数据上传/下载
只能应用于ATC-B型。可将校准设置打包成一个工单下载到ATC中,仪器就可以按照工单自动运行,存储数据。完成后将校准结果上传到计算机中。


校准日程
首先只有在被校设备信息中选择了校准计划,才能在校准日程中给予提示。


阿美特克JOFRACAL软件操作步骤具体就是和上面的一样,操作的步骤以及点击的步骤其实都很清楚明确的。中英文两个版本可以让客户自由选择操作方式,简单的系统操作加上良好的兼容性,阿美特克JOFRACAL软件帮助测量测试以及校准,在测量上更加如虎添翼。加上
阿美特克JOFRACAL软件还可以进行校准记录功能,更好的记录以及查看。此文章来自压力校验仪。

软件系统设置
在系统配置中有很多选项:语言选择,用户管理,证书中使用公司标志,自定义证书文字等。

阿美特克JOFRACAL软件操作步骤具体就是和上面的一样,操作的步骤以及点击的步骤其实都很清楚明确的。中英文两个版本可以让客户自由选择操作方式,简单的系统操作加上良好的兼容性,阿美特克JOFRACAL软件帮助测量测试以及校准,在测量上更加如虎添翼。加上
阿美特克JOFRACAL软件还可以进行校准记录功能,更好的记录以及查看。此文章来自压力校验仪。


